分析翻后独立筹码模型(ICM)的模拟结果颇具难度。原因在于,独立筹码模型会极大地改变翻前策略;翻后场景的起手范围,可能与筹码期望价值(Chip EV)模拟中的范围相去甚远,这就导致二者难以进行直接对比。
翻前的对抗越激进,这种影响的叠加效应就越明显,这也让3bet底池的分析变得尤为棘手。但与此同时,3bet底池的策略制定也至关重要——因为相较于单加注底池,这类底池的筹码风险要高得多。
本文将专门分析锦标赛剩余25%选手时,小盲位(SB)对阵按钮位(BTN)的3bet底池场景。独立筹码模型会促使玩家采用更偏向紧凶的“加注或弃牌”策略,这使得3bet底池在翻牌后进入争夺阶段的情况相对少见。而小盲位对阵按钮位,是3bet底池实际能看到翻牌的较常见对局模式之一——因为这两个位置的玩家起手范围相对较宽,且按钮位的位置优势,会让跟注3bet的决策比在不利位置时更具吸引力。
鉴于翻后策略在很大程度上由翻前行动决定,且不同位置对应的翻前策略动机差异显著,本文将选取三种策略特征截然不同的筹码深度展开分析。选择这三种深度的核心依据,是它们对小盲位在按钮位开池后选择全下的策略倾向影响不同:20个大盲注(高频全下)、30个大盲注(偶发全下)以及50个大盲注(从不全下)。
本文将通过两个步骤来解析所有相关场景:
- 首先,将各筹码深度下的综合策略,与其对应的独立筹码模型策略进行对比,以此明确独立筹码模型的压力,会如何显著改变我们对这类场景的“标准应对思路”。
- 其次,对比不同筹码深度下的策略差异,探究翻前策略动机的变化,是如何引发翻后策略改变的。
关于自定义汇总报告的说明
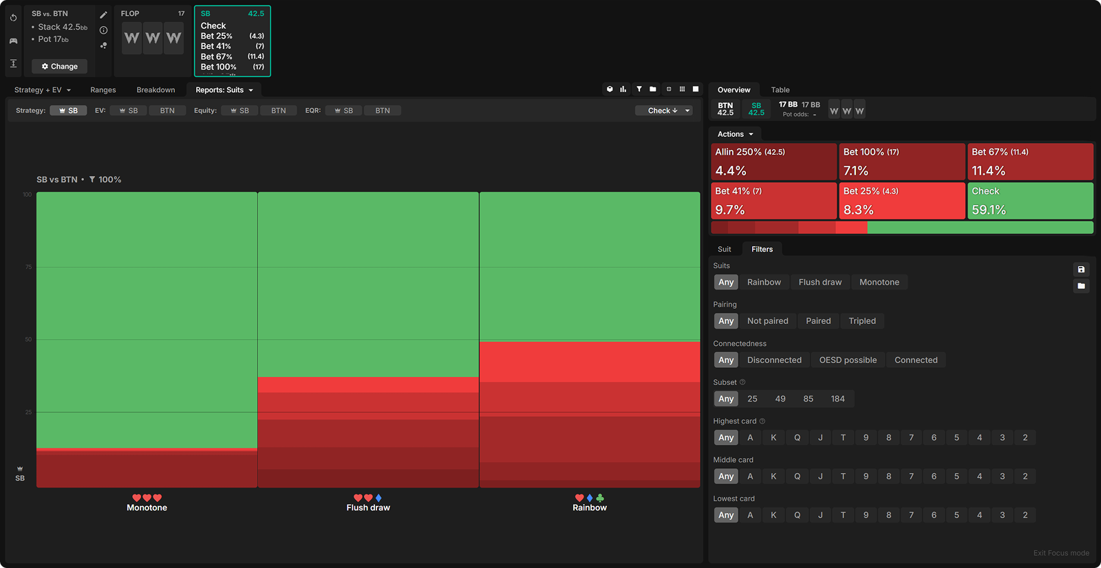
以下自定义汇总报告,概述了小盲位在不同筹码深度的3bet底池里,对阵按钮位时的持续下注策略。报告采用动态下注尺度生成,即求解器会针对每张翻牌面,自主选定一种下注尺度(全下除外)。最终生成的图表,展示了求解器在各类翻牌面中,对不同下注尺度的选择占比。
筹码期望价值与独立筹码模型
不妨花些时间,对照自定义汇总报告中不同筹码深度下的两种策略,比较一下筹码期望价值(cEV)策略与独立筹码模型(ICM)策略的差异。
当锦标赛剩余 25% 选手时,对比筹码期望价值模拟与独立筹码模型模拟的结果,你会发现持续下注的尺度和频率发生了哪些变化?
20bb筹码深度


30bb筹码深度


50bb筹码深度


在所有筹码深度下,独立筹码模型(ICM)模拟中的持续下注频率,都远低于筹码期望价值(cEV)模拟。而当小盲位(SB)在独立筹码模型模拟中选择下注时,他们更倾向于采用大尺度下注,包括全下。背后的核心原因主要有两点:
- 在独立筹码模型的压力下,按钮位(BTN)需要更强的手牌才会跟注3bet。这意味着,相较于筹码期望价值模拟,按钮位在翻牌圈拿到“面对持续下注会弃牌的垃圾牌”的概率更低——毕竟在有利位置、能获得5:1底池赔率的情况下,他们本就不会用太差的牌跟注3bet。
- 独立筹码模型的压力下,在不利位置打后续街面的风险会急剧升高。这使得“无法制造足够弃牌价值、却会无谓扩大底池”的小尺度下注吸引力大幅下降;与之相对,“能逼出更多弃牌”的大尺度下注则变得更具优势——哪怕小盲位此时拿着的是强牌。
以20个大盲注筹码深度、翻牌面为K♥J♦7♥的场景为例,就能很好地印证这一点。在筹码期望价值模拟中,按钮位在这个牌面会拿到大量垃圾牌,而且他们手里最差的牌,强度也低于小盲位的弱牌。因此,25%底池尺度的下注就能逼出不少弃牌;同时,像AA、AK这类强牌,也愿意承担一定的“被对手逆转的风险”,通过小注引诱对手诈唬或轻注跟注,从而榨取更多价值。

在独立筹码模型(ICM)的模拟中,按钮位(BTN)的弱牌端范围优势十分显著。我在策略选项中加入了 25% 底池的下注尺度,小盲位(SB)确实也会采用这一尺度。但即便如此,在小盲位选择下注的手牌里,仍有半数会直接选择全下(下注尺度为 125% 底池)—— 这一操作在筹码期望价值(cEV)模拟中是完全不会出现的。
像 AA、AK 这类强牌,大多会选择全下。它们更倾向于在翻牌圈就锁定自己的胜率优势,而非进入后续街面,去承担手牌强弱反转的波动风险。

20 个大盲注筹码深度下的 3bet 底池
翻前独立筹码模型策略
在 20 个大盲注的筹码深度下,双方能够进入翻牌圈的手牌范围,与更深筹码深度的情况截然不同。究其原因,小盲位在应对按钮位的开池时,会选择高频率全下;而在采用非全下的 3bet 策略时,其手牌范围会呈现出明显的两极化特征 —— 主要由大口袋对子、AK,以及具备阻断作用的诈唬牌构成。

按钮位在应对小盲位5 个大盲注的 3bet时,同样会选择高频率全下;若选择跟注,则手牌范围会非常狭窄,且会用全部的 AA 组合来跟注。

在少数进入翻后阶段的 3bet 底池对局中,小盲位的手牌范围会呈现两极化特征;而按钮位的范围则相对集中,其中包含一些强力陷阱牌,弱牌占比极低(尽管底池赔率可观,但在独立筹码模型的压力下,按钮位在翻前更倾向于选择全下或弃掉弱牌)。
翻后独立筹码模型策略
只有在低点数翻牌面时,按钮位才会频繁出现完全未击中的情况,这类牌面正是小盲位采用高频率小尺度持续下注的理想场景。
A 高和 K 高翻牌面同样对小盲位十分有利 —— 小盲位在进行轻量级 3bet 时,本就倾向于选择带有 A、K 阻断牌的手牌。因此,在这类牌面下,小盲位只需付出较小的下注成本,就能逼出对手大量弃牌。
但在中等点数翻牌面上,情况则截然不同:这类牌面与按钮位的手牌范围契合度最高,小盲位手中那些 A-x、K-x 的牌此时完全未击中牌面。这就迫使小盲位不得不大幅提高过牌 – 弃牌的频率;而如果选择持续下注,就只能采取全下的策略。

小盲位在彩虹牌面的表现,远优于同花听牌面或单色牌面。究其原因,是他们的翻前范围中,非同花 A-x 牌和口袋对子的占比极高。在单色牌面上,小盲位至少还能拿到不少坚果听牌;但双色牌面对他们而言,局面会格外被动。

同理,小盲位的 3bet 范围中,同花连牌的占比并不高。因此,他们在非连贯牌面的表现会明显更优。


30 个大盲注筹码深度下的 3bet 底池
翻前独立筹码模型策略
在 30 个大盲注的筹码深度下,小盲位仍会选择用部分手牌全下,但采用非全下 3bet 的频率,远高于 20 个大盲注的筹码深度(同时会选择更大的 3bet 尺度,以此劝退对手跟注)。
小盲位的 3bet 范围中,非同花 A-x 牌的占比有所降低。更多的口袋对子、同花牌以及非同花的大牌(高张牌),相比全下,更适合用作 3bet。此外,小盲位还会设置一个狭窄的跟注范围,这个范围通常包含部分同花牌 —— 这些牌在其他情况下,原本会被用于 3bet。

由于盲注位很难用全下对抗他们的开池,按钮位的开池范围会拓宽不少,占手牌总数的近 45%,而在 20 个大盲注筹码深度下,其开池范围仅约 37%。
按钮位用于跟注 3bet 的范围,高度集中在同花牌上,不过也包含一些非同花大牌;同时,口袋对子 AA 仍会以全频率用于跟注。

翻后独立筹码模型策略
低点数牌面依旧是最适合发起持续下注的牌面,其次是 A 高牌面。
但由于按钮位的跟注范围中纳入了更多非同花大牌,K 高牌面如今已沦为最不适合进行持续下注的牌面之一!
总体而言,筹码深度的小幅提升,会促使处于不利位置的玩家大幅降低持续下注的频率;同时在选择下注时,会更倾向于采用大尺度下注的策略。

非连贯牌面依旧是最适合发起持续下注的牌面,同时也是小盲位最常采用小尺度下注的牌面类型。

与 20 个大盲注筹码深度相比,小盲位在 30 个大盲注时会更多地用同花牌进行 3bet,但按钮位的跟注同花牌数量也随之增加,因此同花听牌面和单色牌面对小盲位而言,依旧不如彩虹牌面有利。

例如,在单色 J53 牌面上,求解器更倾向于采用底池占比 67% 的下注尺度。它选择下注的强牌大多不是已成型的同花,而是暗三条,以及带有同花听牌的超对 —— 这两类牌相比成牌同花,能从弃牌率中攫取更多收益。其余的下注范围包含两类牌:一是带有同花听牌的高张牌;二是像 A5 这类击中了中对或底对的牌;此外还有不少低胜率的诈唬牌,比如 K2、K4 这类牌(和小盲位最垃圾的牌不同,这类牌不会阻碍按钮位弃牌)。
事实上,小盲位在单色牌面的持续下注频率,反而低于双色牌面 —— 尽管他们在单色牌面能获得更高的胜率和期望价值。这是因为在这类牌面,下注的实际效果大打折扣。在独立筹码模型权重较高的场景中,下注的核心目的本就是迫使对手弃牌,但此时想要让手握高胜率牌的对手弃牌,难度会大得多。

50 个大盲注筹码深度下的 3bet 底池
翻前独立筹码模型策略
在更深的筹码深度下,小盲位在翻前完全不会选择全下。这使得他们会将更多非同花大牌纳入 3bet 范围 —— 这类牌在短筹码深度时,原本更倾向于用来全下。
同时,小盲位还会设置一个覆盖面广的跟注范围。因此,他们会把更多低点数的同花 A-x 和同花 K-x 用于 3bet;这类牌作为跟注牌的表现,远不如中等点数的同花牌,且在低点数翻牌面出现时,能提供一定的牌面适配性。

在 50 个大盲注的筹码深度下,高牌牌面最适合发起持续下注。小盲位下注频率最低的牌面,恰恰也是他们最常采用大尺度下注的牌面 —— 这是一个在所有筹码深度下都存在的规律。
尽管在同花听牌面的胜率和期望价值最低,小盲位依旧在彩虹牌面的下注频率最高,在单色牌面的下注频率最低。

他们在非连贯牌面仍会采用小额、高频的下注策略,只是不同牌面之间的策略差异已不再那么显著

A♦T♥8♥ 是一个典型的、小盲位需采用 “下注与过牌灵活结合” 策略的翻牌面。这个牌面以 A 为高牌,对小盲位有利,但同时兼具同花听牌和多种顺子听牌的可能性,这一点又对其不利(不过值得注意的是,小盲位在这个牌面上也能形成不少大牌顺子听牌)。
小盲位会采用极具两极化特征的下注策略:弱 A-x 牌,以及像 KK、KT 这类 “优质但非顶级” 的对子牌,大多会选择过牌。他们的下注范围中包含一些半诈唬牌,但更多时候,他们会稳定地用自己最弱的牌来下注。翻牌上的 A 为小盲位带来了显著的胜率优势,这使得用自身牌力底端的牌进行诈唬,能够产生正收益(而非零期望价值)。

过牌后,若按钮位下注,小盲位会用部分强听牌(比如带红心的 QJ)以及大多数的两对牌全下 —— 这些牌虽有强度,但在转牌圈容易被逆转。他们通常会慢玩暗三条和坚果同花听牌,因为这类牌的抗逆转能力更强。值得注意的是,面对底池尺度的下注,小盲位能迫使按钮位大量不带红心的弱 A-x 牌弃牌。

结论
独立筹码模型(ICM)会显著改变所有筹码深度下的翻前策略动机。
风险溢价的提升,会促使按钮位(BTN)用自身最弱的牌要么 4bet 要么弃牌,这使得其跟注范围相比筹码期望价值(Chip EV)模拟场景要强劲得多。由此带来的额外弃牌率,会激励小盲位(SB)发起一些更轻量级的 3bet,这类 3bet 往往由具备优质阻隔牌的非同花牌组成。
这就导致一个结果:在独立筹码模型模拟的 3bet 底池中,小盲位翻后看到牌面时的手牌范围,会弱于筹码期望价值模拟场景下的范围,而按钮位的手牌范围则会更强。由于按钮位不会像在筹码期望价值模拟中那样,拿着大量垃圾牌进入翻后,小盲位采用小尺度持续下注的频率会大幅降低。最终的表现是,小盲位的整体持续下注频率显著下降,且一旦选择下注,其手牌范围会呈现出更强的两极化特征。
在所有筹码深度下,小盲位在非连贯牌面和彩虹牌面的持续下注频率都会更高。这类牌面难以让按钮位形成有效连接,能为小盲位带来更高的弃牌率 —— 这一点在独立筹码模型的压力下尤为关键。当牌面存在较多听牌可能时,处于不利位置(OOP)去扩大底池会面临更高风险,因此小盲位在多听牌牌面会更多地选择过牌 – 弃牌或过牌 – 加注。在这类牌面上,小盲位的核心诉求就是避免在后续回合中继续处于不利位置进行对抗。
与下注(尤其是小额下注)相比,过牌 – 弃牌和过牌 – 加注这两种打法都更有可能在翻牌圈就终结对局。
小盲位 3bet 范围构成的变化,会导致其在不同筹码深度下,针对不同类型牌面的持续下注模式出现细微差异。在 20 个大盲注的筹码深度下,小盲位在低点数牌面、A 高牌面和 K 高牌面的下注频率最高;到了 30 个大盲注时,K 高牌面对他们的适配度大幅下降;而在 50 个大盲注的深度下,所有大牌高牌面的适配度都会提升,但低点数牌面的适配度则会降低。
随着筹码深度增加,持续下注的吸引力会下降 —— 因为此时按钮位更容易跟注,进而迫使小盲位在不利位置打完后续回合。因此,小盲位会再次增加过牌 – 弃牌和过牌 – 加注的使用频率。

